About ReadyAPI Dashboard
ReadyAPI Dashboard has several multifunctional tiles that automatically collect, organize, and present information about recent test runs. You can also use the Dashboard tiles to create new tests and projects.
When you start ReadyAPI for the first time, you will see tiles with sample data. They demonstrate the functionality of the tiles and are not active.
The Dashboard has the Activities & Helpful Links panel that provides quick access to recent projects. With this panel, you can add sample projects to your workspace and find helpful links to get necessary information about ReadyAPI. You can hide or show the panel by clicking
and
.
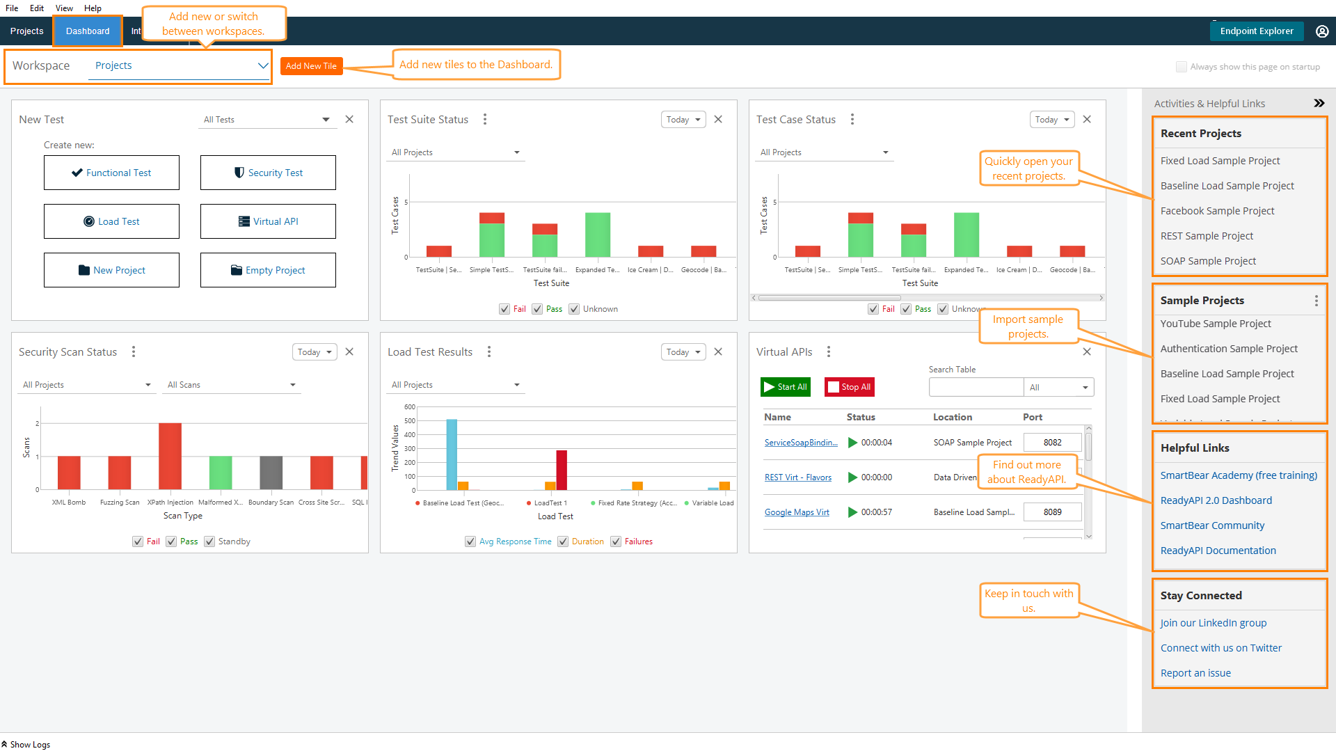
Below is a sample view of the Dashboard:
![]() |
Tiles
The Dashboard tiles interact with ReadyAPI Test functional tests and security tests, ReadyAPI Performance, and ReadyAPI Virtualization. Tiles are available if you have a respective Pro license.
Important
By default, the tiles show sample data. Run a test in a tool for which you have a Pro license to see real test results in the tiles.
The following tiles are available on the Dashboard:
Working With the Dashboard
To Add a Tile
To add a new tile to the Dashboard:
Click
or right-click somewhere within the dashboard and select Add New Tile.In the Add New Tile dialog, select a tile. Use the tabs on the left to navigate through the available tiles quickly. You can select and add several tiles at a time.

Click Add.
To Move a Tile
You can rearrange the Dashboard by moving tiles. To do this, drag a tile to the needed place.
To Change a Workspace
A collection of tiles and a list of recent projects shown on the Dashboard depend on the workspace you use. Each workspace "remembers" the tiles you have added to the Dashboard and the projects you have recently worked on. You can switch between workspaces on the Dashboard. To do this, click the drop-down arrow (
) and select a workspace from the drop-down list.

To add a new workspace, select Add Workspace from the drop-down list. For details on how to add and manage workspaces, see Managing Workspaces.
To Delete a Tile
You can delete a tile from the Dashboard in different ways:
Click
.Right-click anywhere on the tile and select Remove Tile.
Click
and select Remove Tile.
To Restore a Tile
If necessary, you can restore deleted tiles. To do this:
Click
or right-click somewhere within the dashboard and select Add New Tile.In the Add New Tile dialog, switch to the Recently Removed tab.
Select the tile to be restored.
Click Add.
